11月21日,中国科学院正式公布2025年院士增选结果,我校工业与民用建筑专业1978级杰出校友、raybet在线官网陕西省岩土与地下空间工程重点实验室学术委员会副主任、北京航空航天大学姚仰平教授荣耀当选中国科学院院士。这既是姚仰平院士深耕学术、砥砺前行的丰硕成果,更是我校人才培养深厚底蕴的生动彰显,再次印证了学校“学术立校、自强报国”的办学理念与卓越育人成效!

个人简介:
姚仰平,男,汉族,1960年5月出生,北京航空航天大学交通科学与工程学院教授、士嘉书院院长,国家“973计划”首席科学家。北京市昌平区第五届政协副主席,中国土木工程学会土力学与岩土工程分会副理事长,《岩石力学与工程学报》副主编,第18届黄文熙讲座主讲人。 长期从事岩土本构理论与工程应用研究,创建了土的统一硬化(UH)本构理论,提出了机场“锅盖效应”新概念及相应的防灾技术,构建了机场智能压实系统,成果应用于高填方机场、高土石坝及北京大兴国际机场等多项国家重大工程。以第一完成人获国家自然科学二等奖、美国土木工程师学会Thomas Rowland奖、教育部自然科学一等奖2项、茅以升土力学及岩土工程大奖。主讲《土力学》获评国家级一流本科课程,获北航“教学名师”和“我爱我师十佳教师”称号。
姚仰平院士是我校工业与民用建筑专业1978级本科生,结构工程专业1984级硕士研究生。1982年08月至1999年08月在我校工作,历任助教、讲师、副教授、教授、博士生导师,雷竞技raybat竞猜副院长,是我校首批跨世纪人才。现任我校陕西省岩土与地下空间工程重点实验室学术委员会副主任。
三十载深耕岩土
以开拓之志攻坚科研高地
让我们一同走进姚仰平院士的科研世界
领略他以智慧赋能国家重大工程建设的
奋进之路

姚仰平教授深耕岩土工程领域30余载,他带领团队围绕土的力学特性,开展岩土本构理论及机场工程变形控制等研究,创建了特色鲜明的土的统一硬化本构理论新体系,并将其应用于高填方机场、高土石坝等重大工程中,解决了土体变形及稳定性的精准计算问题。
基于冷凝现象,姚仰平教授提出了机场“锅盖效应”新概念,研发了相应的致灾防治技术,应用于北京大兴国际机场跑道设计,为机场跑道的安全运行提供了重要保障。基于北斗卫星系统等现代信息技术,他建立了土体沉降的实时监测和智能预警系统,实现了机场沉降灾害的预判预警。
2024年,姚仰平教授凭借“土的统一硬化本构理论”研究成果,获得了国家自然科学奖二等奖。怀抱沉甸甸的证书,姚仰平动力满满:“未来,我会继续带领团队脚踏实地,筑基护航。”
蒸锅里得来的科学灵感
冬日的北京大兴国际机场,古铜色的航站楼洒满阳光,犹如一只凤凰,展翅欲飞。登上70多米高的西塔台,机场独特的“三纵一横”的全向型跑道尽收眼底,数架航班同时起落,将旅客平安送往目的地。
大兴机场是我国首个拥有交叉跑道,并且能够同时运行的机场。一条条跑道平安高效地迎来送往的背后,是科技含量十足的中国智慧、中国方案。
冬季,我国北方机场的道面下普遍会出现积水与冻胀灾害现象,给机场跑道带来了安全隐患。早在2013年,兰州机场就出现过这种病害。“跑道下土层的含水量剧增。”姚仰平说,这种状况令大家十分不解——寒冷干燥的北方地区,地下水位埋深数十米甚至更深,跑道下的水显然不是土中的毛细水所致。
水到底是从哪里来的?
一筹莫展之际,姚仰平教授注意到一个生活现象:“蒸包子的时候,掀开盖子的一瞬间,锅盖上的冷凝水流了下来,在灶台上留下了一摊水。”
这一幕给姚仰平教授带来了灵感——
机场跑道相当于给土层盖了一个密不透气的锅盖,冬季土体中的水汽上升遇到“厚厚的大盖子”就会冷凝成水或凝结成冰。来年春夏,冰融化成水,又无法排出,这就导致跑道下产生积水。
姚仰平教授形象地将这种现象定义为“锅盖效应”。

《走近科学》| 机场竟有“锅盖”现象?北航教授道出奥秘,原来……
无独有偶。
2015年,沈阳桃仙国际机场也出现了类似问题。始建于1989年的沈阳桃仙国际机场,跑道最初建设时铺设的是水泥道面。2008年,跑道道面发生了沉降病害,为了不影响机场正常运行,施工方通过注浆将道面抬平,并在表面加铺了沥青,对道面实施了修复。然而,8年后,跑道又出现了异常裂缝,晚春和初夏时尤其严重。
“道面上不仅有裂缝,还出现了一些鼓起的拥包。”如今,姚仰平教授仍记得到达现场时看到的场景:施工人员从跑道下的碎石垫层中引出了大量的水。后来,通过现场勘查,他确认这部分水就是“锅盖效应”所致。

沈阳机场道面开裂及道基积水实况
回到北京,姚仰平教授一头扎进实验室,希望通过模拟试验揭示致灾机理,为“锅盖效应”找到原因。
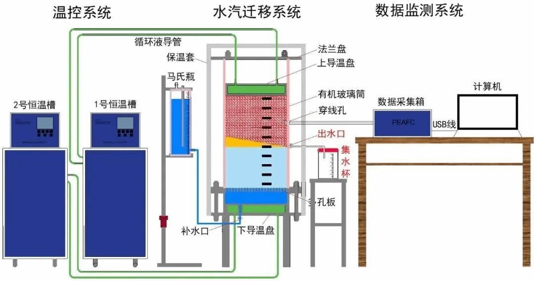
北航交通科学与工程学院岩土工程实验室里的试验仪器,是姚仰平教授带领学生亲手改装而成的。“我们在一个透明的圆柱形罐内模拟机场跑道下的土层,自上而下是碎石和黏土。黏土中含有水,粗砂中仅含有水汽。”姚仰平教授解释,他们在仪器的最顶端加装了一层盖子,模拟机场的沥青混凝土跑道。
试验中,团队首先将盖子的温度降至零下,模拟北方冬季的地面温度,慢慢地,盖子底层结了薄薄的一层冰。“从地下上升的水汽被盖子挡住后无法蒸发,遇到零摄氏度以下的盖子,凝华成冰。”几个星期后,大家又把盖子的温度逐渐恢复到室温状态,模拟冬去春来的场景。此时,冰化成水,打开闸门后,水便从管道中涌了出来。
试验过程清晰地还原了机场跑道下积水的产生过程。



研究过程示意图
期间,姚仰平教授还带领团队在大兴机场搭起试验台,开展了现场原位试验。当年的老照片中,姚仰平教授和三位学生蹲在一个两米见方的土坑边,周围一片荒地,杂草丛生。“我们在大兴机场跑道位置的土体下埋了地下传感器,主要用来测量温度和湿度,目的是实时监测机场跑道土体的健康状况。”姚仰平教授回忆,照片里,他正在给学生布置任务,定时定点监测土体含水率。
通过数年的监测和研究,团队不仅证明了“锅盖效应”在大兴机场也同样存在,还找出了有效抑制其发生的方法——采取疏堵结合的方法,让土层变得更密实,阻止水汽向上迁移。同时,在土体的最大冻深处,加装一层土工织物布层,起到隔水隔汽的作用,“就像在跑道下方又给土体盖了第二层锅盖,具体盖在哪处,也是因地制宜,通过试验分析和计算得出。”姚仰平教授说。

姚仰平教授指导学生进行实验
长期和岩土工程打交道,姚仰平教授深知,科学研究和实践工程一定要经得起时间磨砺和考验,“我们的科研要有前瞻性,要能够经得起时间的检验。”姚仰平教授还提出了机场智能建造理念,他带领团队融合物联网、云计算、无人驾驶和虚拟现实等新一代信息技术,建立了强夯有效压实范围的计算模型,研发了机场智能压实质量实时监控系统,大幅提升了施工压实效率和质量。
姚仰平教授和团队还在大兴机场等全国多个机场布设了传感器,一端是北斗卫星,一端是数字化管理平台,采用跑道沉降时空连续算法,实现了机场沉降的实时监测和智能预警。
30年破解两个“经典之问”
起落平安,脚踏实地。姚仰平教授的研究成果不仅为机场的设计、建造和安全运行保驾护航,还在其他大型工程中发挥着重要作用。
这些研究成果离不开土力学及岩土工程基础理论的支撑。其中,土的本构理论称得上是“王冠上的明珠”。
1991年,姚仰平教授从攻读博士学位开始,就扎根于脚下的这片土地,潜心研究土的本构理论研究。“这就必须提到剑桥模型。”姚仰平教授从头讲起。1963年,在英国剑桥大学从事土力学研究的罗斯科教授等人提出了剑桥模型,从试验和理论上较好地阐明了土体弹塑性变形特征,尤其考虑了土的塑性体积变形。
“这一模型的问世,标志着土的本构理论发展进入新阶段,开创了土力学的临界状态理论。”姚仰平教授话锋一转,然而,长期的研究表明,剑桥模型仍然存在局限性。比如,无法对复杂环境下不同类型土应力应变特性进行统一描述。简单来讲,就是剑桥模型只适用于简单土体,这一局限使得该模型在工程应用范围上受到了限制。
对此,学者曾发出突破剑桥模型难题的两个经典之问——如何建立合理反映土的塑性变形特性的硬化方程,如何建立三维强度准则与本构模型相结合的一致框架。解决这两个关键问题成为提升剑桥模型理论、推动本构理论发展的关键,这也成为姚仰平教授的毕生追求。

1997年,姚仰平教授前往日本名古屋工业大学深造,带着两个经典之问开始了博士后研究工作。
“我的博士后导师是享誉世界的土的本构和强度理论大师。刚进入实验室,我提出想学习最新的土的本构理论,他便给我分配了一项十余年来悬而未决的研究任务——建立能够实现强度准则与本构模型完美结合的三维化方法。”姚仰平教授说,接下这项工作任务,需要有敢于碰硬的决心和勇气。
面对看似难以完成的任务,姚仰平教授从最基础的力学公式开始,一步步推导、计算和试验分析。
“曾有人劝我换个研究方向,因为这件事枯燥乏味又困难,很难出成果。但追求科学真谛的初心,让我继续拿起了笔。”在大家都希望快速产出论文的时候,姚仰平教授一人埋头苦算,不唯论文。在一次次的挫折和失败中,他默默挑战着理论局限上的“不可能”。
如今,姚仰平教授还清楚地记得,1997年7月1日一早,他推导出一个十分工整、特别漂亮的公式,兴冲冲地拿给导师看。看过公式之后,导师一拍大腿,兴奋地说,原来如此!这让姚仰平更坚定了自己的初心。
姚仰平教授直言,在推动土的本构理论发展方面,这个公式的推演只能算迈出了一小步,但哪怕是一点点进步,对他来说都十分珍贵。1999年,他学成归国,带领团队继续开展土的本构理论研究,历时20余载,构建了特色鲜明的土的统一硬化本构理论。
2004年,姚仰平教授带领团队提出了土的广义非线性强度理论,与博士后期间建立的“变换应力三维化方法”完美结合,回答了其中一个经典之问。
2007年,团队又初步形成了土的统一硬化模型理论框架,此后的十余年里,将其进一步发展为考虑饱和度、温度、时间等因素影响的本构模型,解决了传统模型的重要缺陷。
至此,两个“经典之问”都找到了完美的答案。

姚仰平教授讲解高填方工程项目
2019年,统一硬化理论系列研究再次获得突破性进展——扩展到能够统一描述黏土、砂土、土石混合料等不同岩土材料在三维应力、温度、湿度等复杂条件下的本构特性。姚仰平教授说,这为解决复杂岩土工程的变形与强度问题提供了重要理论基础。
从跟跑国外的剑桥模型、回答经典之问,到引领我国土的本构理论、实现国际领先,姚仰平教授坚守岩土工程基础研究30多年,不仅将土的本构理论和应用提升到一个新的高度,也证明了中国科技理论可以站在世界前列。
方寸讲台点亮“心灯”
师者,所以传道授业解惑也。
作为一名高校教师,姚仰平教授把教书育人看得和科学研究一样重要。1999年,姚仰平教授来到北京航空航天大学后,始终坚守在教学一线。如今,他除了指导研究生做课题,还一直承担着本科生的教学任务。由他主讲的本科课程“土力学”是北京航空航天大学交通学院的“金字招牌”,先后被评为北京市精品课、国家一流本科课程。

本科生课程《土力学》北京市精品课获奖证书
为了把复杂的岩土工程原理讲得更接地气儿,姚仰平专门在团队参与的各大项目施工现场收集图片、视频等教学资料,把工程一线的鲜活经验带进课堂。
在学生们看来,姚老师儒雅又亲切,和学生有着“隔辈儿亲”。学生说,和姚老师讲话一点都不紧张,就像和同龄人交流一样轻松。大家也愿意向姚仰平教授分享自己的学习和生活,也会说说自己在校期间遇到的各种问题。正因如此,姚仰平教授两度被评选为北航“我爱我师”十佳教师。
“相互用心”,姚仰平教授这样评价自己与学生的关系。而最令他难忘的,是寒冬里学生将馒头揣在怀里、从食堂带到教室,送到他身边的那份热腾腾的情谊。

姚仰平教授(左)指导博士生做实验
2018年,兼任北京航空航天大学图书馆馆长的姚仰平教授推动了一项新举措:校内图书馆24小时“不打烊”,寒暑假也照常开放。这是北航首创,当时在北京高校里也是头一家。
“不管多晚,这里都有一盏为你点亮的灯,等你回家。”回想到图书馆里学生们埋头苦读的身影,姚仰平教授眼中闪着光,语气满是欣慰。
在北航,姚仰平教授先后担任交通学院党委书记,沙河校区党委书记、管委会主任,图书馆馆长,士嘉书院院长等职务。尽管校内的管理工作繁重,但姚仰平教授的科研脚步仍迈得飞快。
现在,人工智能技术的大潮滚滚而来。姚仰平教授畅想,未来可以用人工智能对岩土工程中的强夯、冲碾等压实施工进行实时测控,更重要的是,结合本构理论,对地面沉降、开裂、冻土融沉等可能发生的岩土工程病害进行智能预警,“一步一个脚印,不忘初心,我们正在向着既定目标前进。”
文字、图片:北京日报、北京航空航天大学